Post Reply
Duk
Verde
Verde
Posts: 541
Joined: Sun Aug 19, 2007 9:15 pm
Location: South Australia

75 Motronic Wiring Diagram

Post by Duk »

Hi all, can anybody help me find a wiring diagram for a Motronic (1990) Australian delivered 75?
Do the early 164 use the same Motronic computer as the 75?
Would an early 164 wiring diagram be worth trying to get?
Cheers. :wall:
User avatar
Mats
Verde
Verde
Posts: 4059
Joined: Mon Nov 29, 2004 12:26 am
Location: Gothenburg, Sweden
Contact:

Post by Mats »

4 cyl or 6 cyl?
Mats Strandberg
-Scuderia Rosso- Now burned to the ground...
-onemanracing.com-
-Strandberg.photography-

GTV 2000 -77 - Died in the fire.
155 V6 Sport -96 - Sold!
Duk
Verde
Verde
Posts: 541
Joined: Sun Aug 19, 2007 9:15 pm
Location: South Australia

Post by Duk »

That's lack of sleep for you :oops: . V6
User avatar
Daniel
Platinum
Platinum
Posts: 276
Joined: Sat Apr 23, 2005 11:12 pm
Location: Brisbane, Australia

Post by Daniel »

I'm sure I have a wiring diagram for a Motronic 3.0 164 (90-91) but I'll have to dig around and find it.
MD - you've got one haven't you ?
User avatar
MD
Verde
Verde
Posts: 2544
Joined: Mon Nov 22, 2004 2:37 am
Location: Brisbane, Australia
Contact:

Re: 75 Motronic Wiring Diagram

Post by MD »

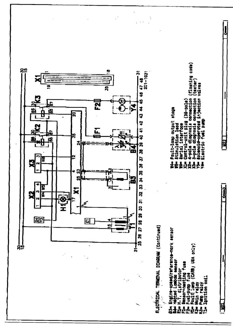
Hope it's waht you want?
Better late than never.. :D
Attachments
Part of Motronic 4.1.jpg
Part of Motronic 4.1.jpg (80.55 KiB) Viewed 4167 times
Transaxle Alfas Haul More Arse
Post Reply